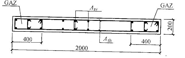
<p>某钢筋混凝土结构中间楼层的剪力墙墙肢,几何尺寸及配筋如图所示,混凝土强度等级为C30,竖向及水平分布钢筋采用HRB335级

分类: (结构) 专业考试一级 发布时间: 2023-11-03 00:56 浏览量: 0

某钢筋混凝土结构中间楼层的剪力墙墙肢,几何尺寸及配筋如图所示,混凝土强度等级为C30,竖向及水平分布钢筋采用HRB335级。 已知作用在该墙肢上的轴向压力设计值NW=3000kN,计算高度l0=3.5m,试问,该墙肢平面外轴心受压承载力与轴向压力设计值的比值,与下列何项数值最为接近? 提示:按素混凝土构件计算。

A.1. 12

B.1.31

C.1.57

D.1.90

正确答案是A